一、开关接线图一开单控开关接线图
二三开连体单控开关接线图
四开连体单控开关接线图
一开五孔单控插座接线图
二开五孔单控插座接线图
一开双控开关接线图
二三开单控开关接线图
四开单控开关接线图
一开五孔单控插座接线图
二三开双控开关接线图
一开多控开关接线图
两开多控开关接线图
三开多控开关接线图
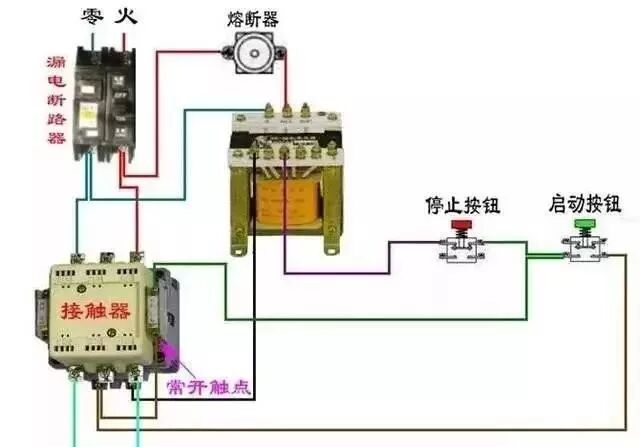
二、断路器、接触器控制回路:
三:热电偶:
电源线从互感器P1进的接线方式
电源线从互感器P2进的接线方式
[1234]
[1614]
[2955]
[1488]
[1184]
[2637]
[2643]
[1330]
[2025]
[1489]

客服
小程序
公众号